De natuur blaakt van energie voor uw bedrijf

Trevion begeleidt ondernemingen in hun volledige energietraject. Van groene energiecontracten tot de realisatie en uitbating van zonnepanelen, batterijsystemen en windturbines.

Wij leveren uitsluitend lokaal opgewekte, hernieuwbare energie, en zijn tegelijk uw aanspreekpunt voor ontwerp, installatie, monitoring en slimme sturing van uw energie‑assets.

Zo wordt energie geen kost, maar een strategische hefboom voor uw bedrijf.

Waarvoor kan je bij Trevion terecht?

Dit beloven wij u

Trevion-GO-04

100% groen en lokaal opgewekt

Persoonlijke service

Trevion-GO-07
Trevion-GO-08

Transparante prijzen

Deze bedrijven kozen al voor 100% groene stroom van hier

Veelgestelde vragen

De overstap is eenvoudig en wordt volledig door Trevion begeleid. We analyseren eerst uw verbruiksprofiel en stellen een aanbod op maat op. Na uw akkoord regelen wij de overgang van uw huidige leverancier naar Trevion.

Ja. Trevion biedt zowel groene elektriciteit als aardgaslevering aan bedrijven, met transparante contracten en duidelijke facturatie.

Trevion biedt een volledige studie vooraf, zodat de terugverdientijd projectspecifiek berekend wordt in plaats van met generieke aannames.

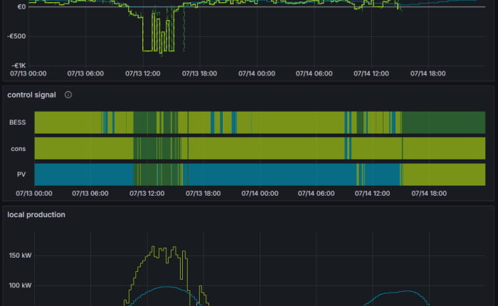
Batterijopslag biedt bedrijven meerdere financiële en operationele voordelen. Dankzij de eigen sturingstechnologie van Trevi kan een batterij volledig automatisch inspelen op de prijssignalen van de onbalansmarkt. Dat betekent dat de batterij:

Alle opbrengsten die hiermee worden gerealiseerd, vloeien voor 100% terug naar uw bedrijf, zonder revenue-sharing of verborgen marges.

Daarnaast biedt batterijopslag nog twee belangrijke voordelen:

Voor stroomlevering (groene elektriciteit & aardgas) is geen fysieke investering in uw bedrijfssite nodig.

Voor zonnepanelen of batterijen geldt:

Ja. Monitoring is een onderdeel van de energiediensten.

U krijgt helder inzicht in verbruik, productie, kosten en flexibiliteitsopbrengsten.

Ja, alle biogasinstallaties zijn ISO-gecertificeerd, wat kwaliteit en duurzaamheid garandeert.

4bc4d2672f697af39ba27a28e125f254

Over ons

Trevion is een Vlaamse energieleverancier voor gezinnen en ondernemingen en levert 100% groene, lokaal opgewekte elektriciteit en aardgas. Daarnaast begeleidt Trevion ondernemingen in hun energietransitie, met oplossingen voor de realisatie van PV‑installaties, batterijparken en windturbines.

Trevion maakt deel uit van de Trevi Groep, een groep met meer dan 30 jaar ervaring in milieutechnologie en duurzame energieoplossingen. Binnen die groep kan Trevion rekenen op de technische en operationele expertise van Trevi, met meer dan 200 specialisten actief in energie‑ en milieutechnologie, waaronder lucht- en waterzuivering en duurzame energie.

Klaar om slimmer om te gaan met energie?

Verlaag uw kosten en maak de overstap naar 100% groene, lokale energie.
Trevion zorgt voor een vlotte en zorgeloze overgang.

  • 100% groene stroom
  • 100% lokaal
  • Zorgeloos overstappen
  • Gewonnen stroom MWh